Macro intelligence
for smarter trades.
AI-powered risk regime analysis, economic calendar with predictions, and real-time market data — in one clean platform.




EdgeCypher turns noisy macro data into clear regime signals, AI predictions, and actionable briefings — so you can trade informed, without the overwhelm.
Know the regime before you trade.
Hourly AI classification of market conditions across Fed policy, inflation, employment, and market stress — so you know when to be aggressive and when to stay flat.
Economic calendar with AI predictions.
1,200+ global events tracked monthly. AI predictions before data drops, historical impact analysis, and beat/miss tracking — all in one view.
View calendar







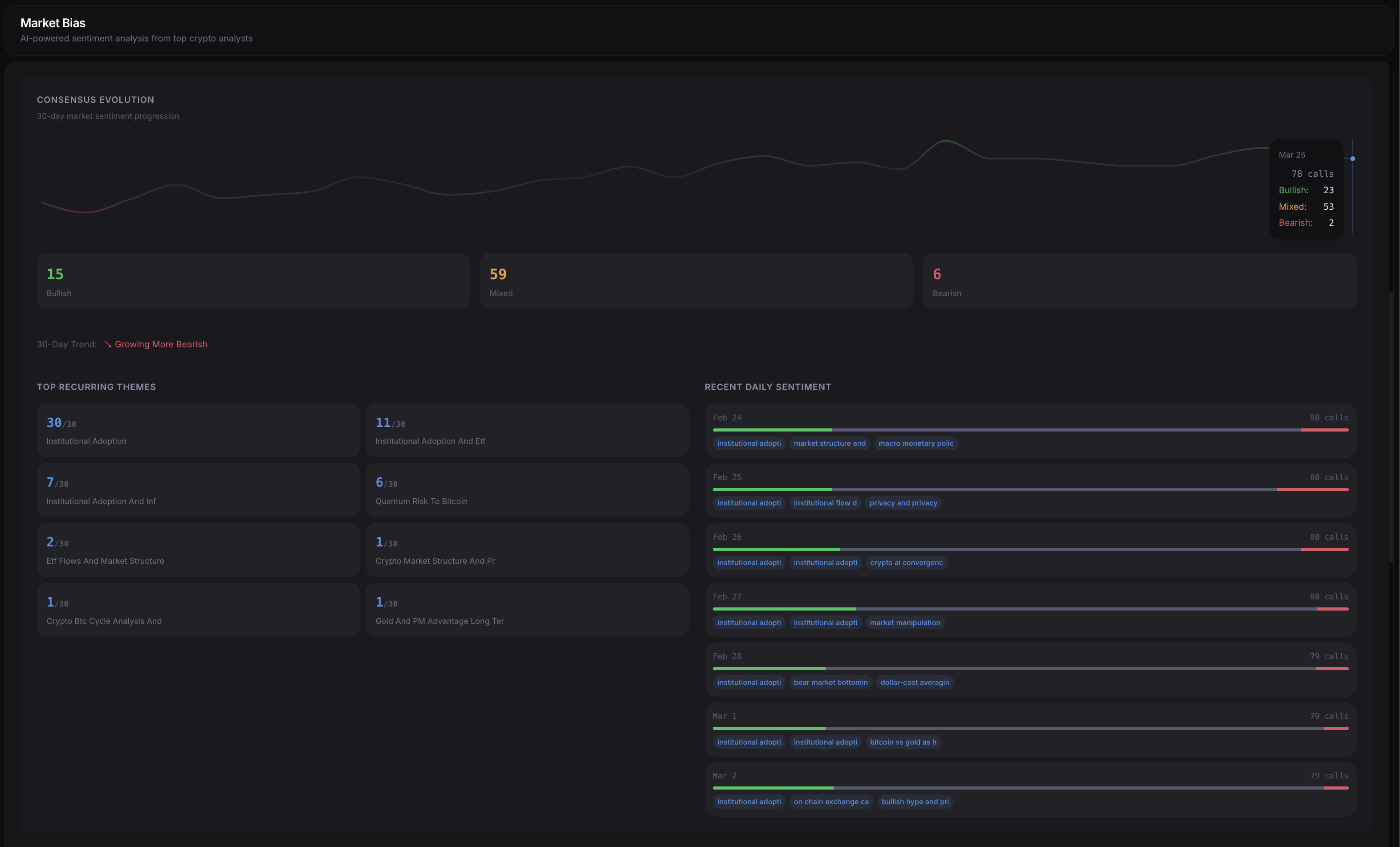
Market bias from top analysts.
Sentiment analysis aggregated from crypto influencers. Track consensus, trending narratives, and individual analyst accuracy in real time.
View analysisMarket news.
Real-time aggregation with AI summaries, key points, and impact classification.

Daily briefings.
Morning and evening AI analysis with predictions, event previews, and trading implications.

Everything else.
FOMC analysis
AI-powered analysis of Federal Reserve minutes with sentiment extraction.
Event impact
Historical data showing how markets moved after past events — 5m, 60m, 1d returns.
Watchlist
Personalized event tracking with notifications for the releases that matter to you.
Options flow
BTC & ETH options chain, max pain, flow heatmap, OI distribution, and vol term structure.
Currency strength
Real-time relative strength across major currencies to spot directional opportunities.
Surprise index
Track economic data beats and misses across all major economies.
How it works.
Three steps to trading with better macro context.
Explore
Open the platform — no signup needed. Browse the economic calendar, check the current risk regime, and see what markets are telling you.
Analyze
Dive into AI predictions before data drops, track analyst consensus on crypto assets, and review historical event impacts on your pairs.
Trade
Use regime signals, briefing insights, and event timing to inform your entries and exits. Stay defensive in risk-off, lean in during risk-on.
What traders say
“EdgeCypher completely changed how I approach macro trading. The regime analysis alone has saved me from multiple drawdowns.”
“Finally, a platform that treats economic data seriously. The calendar predictions are surprisingly accurate.”
“The real-time regime scoring is incredible. I know exactly when to be risk-on or risk-off.”
“Clean UI, fast data, no BS. Exactly what I needed for my macro overlay strategy.”
“I've tried every macro tool out there. EdgeCypher is the only one I actually use daily.”
“The FOMC analysis and calendar integration is next level.”
Why EdgeCypher
Compared to traditional economic calendar platforms.
| EdgeCypher | Forex Factory | Investing.com | |
|---|---|---|---|
| AI risk regime analysis | |||
| Real-time market bias | |||
| Calendar with AI predictions | |||
| Historical event impact | |||
| FOMC minutes AI analysis | |||
| Options flow data | |||
| Crypto & forex coverage | |||
| Ad-free interface | |||
| Watchlist & alerts | |||
| 100% free |
Start trading with an edge.
All features are free. No signup required to explore.
